На электровозе установлены два генератора тока управления ЗА-1731/4 или 4А-1731/4 (с № 305), укрепленные на электродвигателях вентиляторов. Двигатели вращают якоря генераторов с помощью клиновых ремней. При частоте вращения якоря генератора 2600 об/мин, напряжении на его зажимах 60 В и токе 83,5 А генератор развивает номинальную мощность 5 кВт.
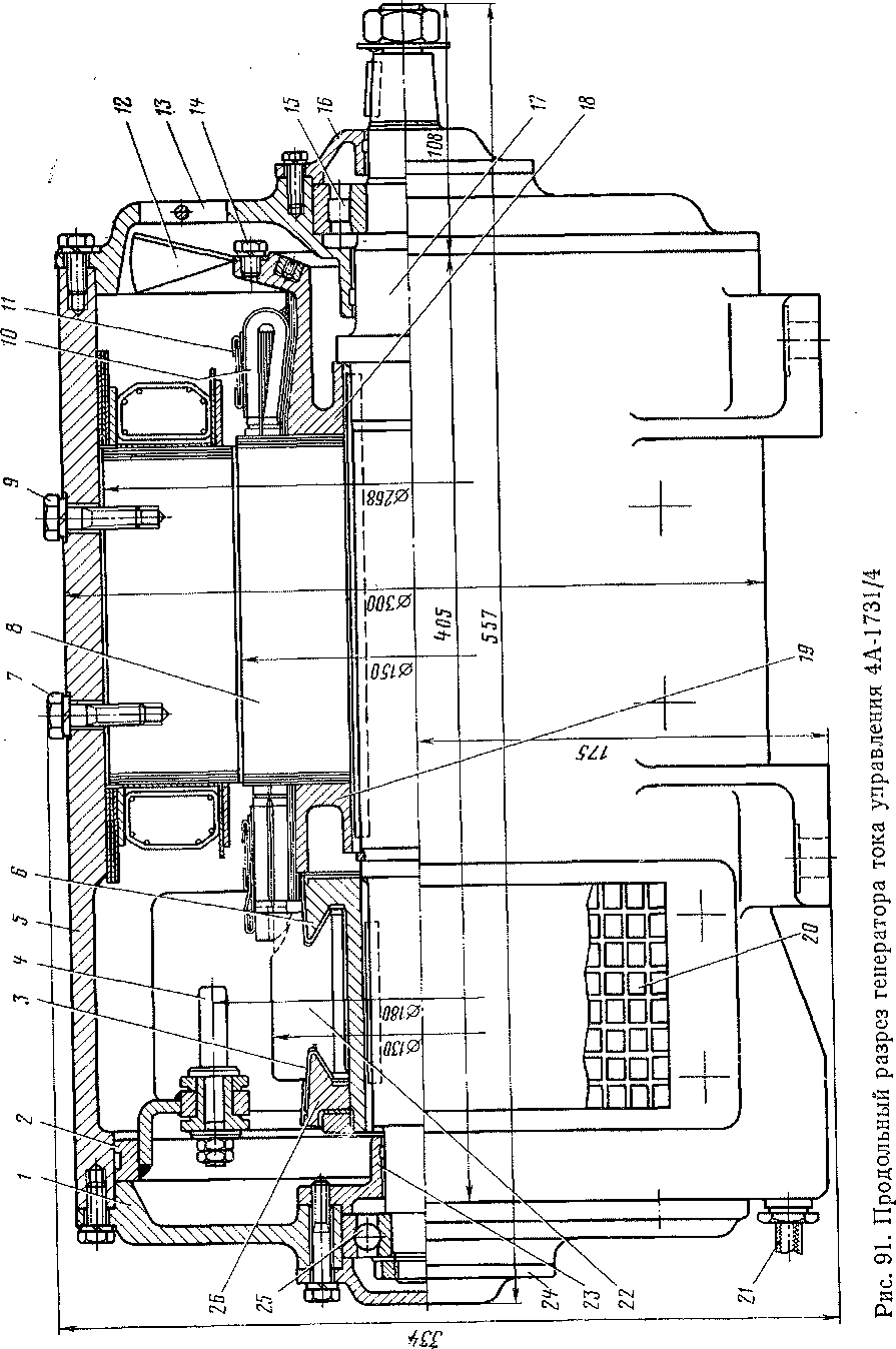
Остов 5 генератора (рис. 91 и 92) представляет собой стальную отливку цилиндрической формы, имеющую в нижней части четыре лапы для крепления к электродвигателю вентилятора. К остову болтами 7 и 9 прикреплены четыре главных полюса 31 и четыре дополнительных полюса 32. Сердечники главных полюсов набраны из листов электротехнической стали толщиной 1 мм, а дополнительных.— сплошные. Катушки 28 главных полюсов имеют по 533 витка из изолированного медного провода круглого сечения диаметром 1 мм. Катушки 30 дополнительных полюсов выполнены из голой прямоугольной медной шины сечением 4X7 мм2. Витки изолированы друг от друга асбестовой лентой. Каждый полюс имеет по 13,5 витка. Снаружи катушки полюсов обмотаны изоляционной лентой, пропитанной компаундами.
Между катушками и остовом, а также между катушками и наконечниками полюсов поставлены прокладки. Выводы от катушек подведены к зажимам 33, к которым присоединены кабели межкатушечных соединений и выводные кабели. Последние выведены из остова через уплотняющие резиновые втулки 21.
Якорь генератора состоит из сердечника 8, двух нажимных шайб 19 и 18, обмотки 10, вала 17 и коллектора. Сердечник, набранный из листов электротехнической стали толщиной 0,5 мм, имеет диаметр 150 мм и длину 150 мм. Обмотка якоря размещена в 27 пазах, закрытых текстолитовыми клиньями. Высота паза 18,8 мм, ширина 7,6 мм. В каждом пазу в два слоя уложено по шесть проводников, выполненных из прямоугольной медной шины сечением 1,6X5, мм2 с изоляцией класса В. Сечение проводника с изоляцией 2X5,9 мм2. Прямолинейная часть обмотки 29, уложенная в пазы сердечника, помещена в микафолиевые трубки, опрес-сованные в горячем состоянии. Лобовые части обмотки укреплены стальными проволочными бандажами //. К нажимной шайбе 18 со стороны, противоположной коллектору болтами 14, прикреплен вентилятор 12, засасывающий через решетки в крышках коллекторных люков воздух и зокружающего пространства. Воздух проходит через машину, омывает коллектор, поверхности якоря и катушек полюсов, а затем выбрасывается наружу.
Вал 17 генератора изготовлен из углеродистой стали, имеющей высокие механические свойства. На концы вала надеты подшипники качения. Со стороны коллектора поставлен шариковый подшипник 25 типа 6306 с внутренним диаметром 30 мм, наружным — 72 мм и шириной 19 мм. Этот подшипник воспринимает все аксиальные (осевые) усилия. Со стороны, противоположной коллектору, поставлен открытый роликовый подшипник 15 типа Ш07 с внутренним диаметром 35 мм, наружным — 80 мм и шириной 21 мм. Этот подшипник позволяет свободно перемещаться валу 17 якоря относительно остова генератора.
Коллектор генератора состоит из 81 медной пластины 22, изолированных друг от друга калиброванным амберитом 34. От коллекторной втулки 6 и нажимного конуса 26 коллекторные пластины 22 изолированы микафолиевыми манжетами 3.

Волновая обмотка* якоря имеет Шаг по коллектору 1—41. Диаметр коллектора 130 мм. Полностью собранный якорь перед постановкой в остов проходит динамическую балансировку.
Якорные подшипники .укреплены в подшипниковых щитах, которые болтами плотно притянуты к остову. С наружной стороны подшипник 25 закрыт крышкой 24. Со стороны коллектора поставлено лабиринтовое кольцо 23, препятствующее попаданию смазки из подшипника на коллектор. Подшипник 15 закрыт крышкой 16, также имеющей лабиринтовое уплотнение.
Подшипниковый щит / со стороны коллектора сделан сплошным, а в щите 13 сделаны отверстия в виде сегментов для выхода охлаждающего машину воздуха. Эти отверстия закрыты металлическими сетками, приваренными к щиту.
Генератор тока управления имеет четыре щеткодержателя 27, в каждом из которых размещены по две щетки марки ЕО-14 размером 28Х20ХЮ мм; нажатие щетки на коллектор составляет 0,7—■

5,8 кгс. Щеткодержатели, изолированные болтами 4, прикреплены к траверсе 2, которую можно поворачивать в остове при установке щеток в нейтральное положение. Для осмотра щеткодержателей и коллектора в остове имеются два прямоугольных отверстия, закрытых крышками 20, выполненными из стальных листов. В крышках сделаны отверстия для прохода в машину охлаждающего воздуха. Зазоры между сердечником якоря и главными полюсами составляют 1 мм, между сердечником и дополнительными полюсами — 5 мм. Обмотки полюсов и якоря относительно корпуса испытывают напряжением 2500 В. Вес генератора составляет 150 кг. У генераторов тока управления 4А-1731/4 отсутствуют дополнительные полюсы.
|
|