1.3 Расположение оборудования на электровозе

Рис. I Расположение оборудования в кабине машиниста
Оборудование на каждой из секций электровоза ЧС7 (в кузове, под кузовом и на крыше) располагается в основном одинаково. В кузове электровоза оборудование размещается в кабине машиниста, поперечном проходе и машинном отделении. Расположение оборудования в обеих кабинах машиниста (рис.! и'2) одинаковое. Всю переднюю часть кабины, занимает пульт управления.
В тексте приводятся обозначения из трех цифр. Если требуется уточнение секции, к которой относится тот или иной аппарат, к его обозначению добавляется четвертая цифра (1 или 2). На средней части пульта с левой стороны (сторона помощника машиниста) расположены кнопки:
- подачи песка 777, тифона 781, свистка 786. Правее от них размещаются (см. рис. 2):
в верхнем ряду расположены выключатели:
- электродинамического тормоза 337, водоотвода и обогрева влагосборников 557, мотор компрессора головной секции 4041 (4052), токоприемника и разъединителя головной секции 4801 (4812), управления и быстродействующего выключателя 301, кнопка отключения БВ 477 (красная) и переключатель реле ЛЛСН 884;
в среднем ряду расположены выключатели:
- жалюзей 359, вспомогательного компрессора 528, мотор-компрессора задней секции 4051 (4042), токоприемника и разъединителя задней секции 480 (481), мотор-вентиляторов 418;
- переключатель Д31 (Д32) 885, указатели 486 и 487 состояния БВ 0211 и БВ 0212 и кнопка сброса «СП - С» 327;

Рис.2 Расположение приборов на средней части пульта управления
в нижнем ряду расположены выключатели:
- освещения тележек 627, переключатель питания радиостанции 896, освещения кабины машиниста 629, левых 617 и правых 618 буферных фонарей, прожектора 615 и кнопка КП1(2) АЛСН 887;
на средней части пульта находятся:
- реверсивная рукоятка с реверсивным барабаном 303, штурвал контроллера машиниста с кнопкой 783 «Свисток», сигнальная лампа дефектов 834, главный выключатель ЭНТ 596, ручной переключатель тормоза 358, переключатель ограничения силы электродинамического торможения 378, кнопка выравнивания осевых нагрузок 796, кнопка отпуска тормозов электровоза 390. Краны управления автотормозами электровоза и поезда
расположены справа от машиниста. Рядом с ними на наклонной панели установлены пять манометров для контроля давления воздуха:
- главных резервуаров (ГР) 967, тормозной магистрали (ТМ) 970, уравнительного резервуара (У.Р) 969, тормозных цилиндров (ТЦ) 968, задатчика тормозной силы ЭДТ 973.
Здесь же размещен скоростемер ЗСЛ2М (рис.1) с лампой освещения скоростемера 676.
В верхней части пульта управления расположены (слева направо):
- розетка и лампы для освещения пульта со стороны помощника машиниста 681, реостат для регулирования яркости ламп освещения измерительных приборов 638, выключатель отопления поезда 704, указатели включения контакторов отопления поезда 708, 709, кнопка для проверки целостности цепи и напряжения аккумуляторной батареи данной секции 842, вольтметр аккумуляторной батареи 840, киловольтметр 114;
- табло сигнальных ламп «0», «С», «СП», «П», «X» 850 854 - положения промежуточного контроллера (ПБК) 330 (электровозов серии Е5);
- указатель позиций ПБК 330 и сигнальных светодиодов «0», «X», «Ш» (электровозов-серий Е6 - Е9);
амперметры силовой цепи тяговых электродвигателей 120, 121, 122, 123. амперметр ЭПТ 801, вольтметр ЭПТ 803, три оигнальных лампы «Т», «П», «С» ЭПТ 387, сигнальная лампа отпуска тормозов электровоза 670, лампы освещения приборов 666.
На вертикальной стенке пульта установлены:
- аппараты поездной радиосвязи 731, 732, рукоятка бдительности 892, переключатель обогрева стекол 718, штепсельная розетка 684, выключатель обогрева ног 532, переключатель отопления и кондиционера 437.
Под пультом со стороны машиниста находятся педали:
- подачи звуковых сигналов 779 и подачи песка 776. Под боковым окном со стороны машиниста установлен:
- электропневматический клапан автостопа ЭПК-150.
Справа от подлокотника со стороны машиниста (на рис.1 не показан) расположен:
- пульт для управления электровозом при производстве маневровых передвижений с кнопками 326 и «-» 325, кнопки свистка 785 и подачи песка 775.
На потолке кабины размещены:
- кнопка ВК1 (2) АЛСН 886, вентилятор 540 с выключателем 541 и вентилятор 542 с выключателем 543, лампы освещения кабины 665, громкоговорители радиостанции 734, 735.
Вверху над пультом управления со стороны машиниста находятся панели сигнализации 827, 828.
Панель сигнализации 827 для 1-й секций с сигнальными лампами (слева направо):
|
1 |
«Работа мотор-компрессора». |
|
2 |
«Замкнута цепь ЭДТ» |
|
3 |
«Работа вспомогательного компрессора» |
|
4 |
«Включение заземлителей» |
|
5 |
«Обогрев влагосборников» |
|
6 |
«Боксование» |
|
7 |
«Нагрев подшипников редуктора» |
|
8 |
«Вентиляция тяговых электродвигателей» |
|
9 |
«Защита тормоза ЭДТ» |
|
10 |
«Защита хода» |
Панель сигнализации 828 для 2-й секций с сигнальными лампами (слева направо):
|
1 |
«Работа мотор- компрессора» |
|
2 |
«Замкнута цепь ЭДТ» |
|
3 |
«Работа вспомогательного компрессора» |
|
4 |
«Включение заземлителей» |
|
5 |
«Контроль работы жалюзей» |
|
6 |
«Боксование» |
|
7 |
«Нагрев подшипников редуктора» |
|
8 |
«Вентиляция тяговых электродвигателей» |
|
9 |
«Защита тормоза ЭДТ» |
|
10 |
«Защита хода» |
Для доступа к приборам, расположенным под пультом около штурвала контроллера машиниста, необходимо снять две крышки. Под ними размещаются (на рис. 1 не показаны):
- электромагнитная защелка 304 реверсивной рукоятки, блок-контакты (левые) реверсивного барабана 303, блок-контакты главного барабана 305, барабана ослабления возбуждения 306. Доступ к приборам, расположенным под пультом в средней части, обеспечивается подъемом пульта с фиксацией его в верхнем положении упором. Здесь расположены: 8 диодов, рейка зажимов Х88 с 44 зажимами проводов 3041 (3042), 3111 (3112), 3131 (3132), 4650, 4680, 5200, 5210, 5340, 5360, 5370, 7490, 7540, 7550 и др., а также штепсельные соединения:
|
Х8 Іч-ХБІО |
под пультом в кабине №1 |
|
ХБ11 -ХБ19 |
под пультом в кабине №2 |
В нижней части пульта размещены всасывающие и напорные каналы кондиционера, и нагревательные элементы обогрева кабины. Для выхода нагретого или охлажденного воздуха в верхней части за пультом имеются по краям отверстия с предохранительными сетками. Такие же отверстия расположены внизу под пультом, открытие их регулируется вручную заслонками.
Под полом кабины машиниста с левой стороны установлены устройства кондиционирования воздуха (нарис.] не показаны)'.
- двигатель кондиционера 460, защитные реле давления фреона 441 и 442, двигатель вентилятора кондиционера 451, защитный термостат 433.
Устройства кондиционирования при помощи мехов соединены с распределительными каналами.
В поперечном проходе со стороны машинного отделения установлены:
- резервуар и привод 741 гребнесмазывателя (электровозов серии Е9) и шкаф защиты от боксования и юза 750, под
которым расположен распределительный щит (РЩ) 500. На лицевой панели шкафа 750 расположены:
- табло блинкерных сигнализаторов 802, сигнальные лампы включения контактора 333 «Ход» 855 и открытия дверей между секциями 845, кнопка восстановления блинкерных реле 836, кнопка 764 подачи песка на оба хода данной секции, выключатель автоматического сброса позиций ПБК при боксовании 794, выключатель секций 312, выключатель защиты от боксования 751.
Рядом размещается шкаф с автоматическими защитными выключателями (АЗВ).
Внизу этого шкафа в закрытом дверцей отделении находятся:
- контактор двигателя вентилятора кондиционера 445 с добавочным резистором 449, рейка XRS с зажимами проводов 5000, 5121 (5122), 5141 (5142), 5131 (5132), 1991 (1992), 9991 (9992), плавкий предохранитель двигателя кондиционера 461 ;
- разъемы:
|
XRM1 -XRM4, XRM10 |
в секции № 1 |
|
XRM5 - XRM9 |
в секции №2 |
На торцовой стенке поперечного коридора секции №1 установлены:
- шкаф с аппаратурой АЛСН, шкаф с аппаратурой радиосвязи и блок питания ЭПТ.
Сбоку от переключателя направления АЛСН находятся:
- главный выключатель АЛСН, выключатель преобразователя ЭПТ, АЗВ радиостанции, АЗВ цепей АЛСН и АЗВ ЭПТ.
В поперечном коридоре секции №2 размещается санитарный узел. Здесь же расположены выключатели:
- обогревателя воды 554, электроплитки 555, контрольная лампа электроплитки 550, контрольная лампа обогревателя воды 553.
В обоих поперечных проходах находятся ящики для инструментов. У входной двери расположены выключатели:
- освещения машинного отделения и промежуточного коридора.
В средней части машинного отделения (в направлении от кабины
машиниста) последовательно расположены:
- мотор-вентилятор 214 (с конденсатором 218) охлаждения тяговых электродвигателей (ТЭЦ) первой тележки с
закрепленным на корпусе вентилятора генератором управления (ГТУ) 502, промежуточный контроллер ПБК 330, высоковольтная камера (ВВК), импульсный преобразователь 100 с установленным рядом с ним конденсатором 101, мотор-вентилятор 215 охлаждения тяговых электродвигателей второй тележки с генератором токоуправления 503, двигатель вспомогательного компрессора 522, мотор-компрессор 207 (с конденсатором от перенапряжений 206), резервуар и привод 742 гребнесмазывателя (электровозов серии Е9), и пневматическая панель с резервуарами:
- запасный 905, двух рабочий резервуаров тормоза 904 и цепей управления 903; На стене машинного отделения со стороны продольного прохода в направлении от кабины машиниста последовательно расположены:
- вентили свистка 789 и тифона 787, зеленые сигнальные лампы 488 заземлителей 005, красные сигнальные лампы 489 разъединителей 003, вентиль токоприемника и приводы жалюзей.
На торцовой стене машинного отделения слева от дверей между секциями установлены блоки диагностики;
- рядом находится лестница для подъема на крышу электровоза через люк, имеющий блокировочную защиту;
На торцовой стене справа от дверей установлены релейный шкаф
и шкаф центральной рейки зажимов (ЦКР). В релейном шкафу находятся (сверху вниз):
- промежуточные реле, реле времени, реле «Набора» 320, реле «Сброса» 321, реле «Шаговое» 322, реле замедления защиты от пониженного напряжения 808, импульсное реле сигнализации 8332, диоды, предохранитель 516 двигателя вспомогательного компрессора, АЗВ 525 обогрева масла в картере двигателя вспомогательного компрессора (электровоза серии Е5 - Еб).
В левой стороне релейного шкафа расположены штепсельные соединения XPS1 - XPS9.
Расположение оборудования между секциями электровоза. Здесь проходят (рис.3) - кабели цепей управления от разъемов XKD 1 + 8; провода 5000, крепящиеся к рейке 224, кабели силовых цепей 03 - 08:
• силовые кабели.шунтов амперметров AI ^ A4;
• силовой кабель 02 отопления поезда;
рукава между концевыми кранами напорной (НМ) и тормозной (ТМ) магистралей, трубопроводы от кранов вспомогательного тормоза № 254 (1-й и 2-й секций).
На крыше машинного отделения секции №1 около релейного шкафа находится привод межсекционного разъединителя, переключаемый выключателем, расположенным на релейном шкафу. Приводы разъединителей и заземлителей размешены под крышей машинного отделения между высоковольтной камерой и промежуточным контроллером.

Рис.3 Расположение оборудования между секциями электровоза
В высоковольтной камере оборудование расположено в двух приборных блоках. На приборном блоке сосредоточены включающие, управляющие и измерительные аппараты. Монтаж этих блоков с помощью разъемов позволяет производить сборку непосредственно на электровозе за минимальное время. Каркас блока сварен из тонкостенных замкнутых профилей и перегородок. Аппараты расположены главным образом в передней части блока. В задней его части находятся соединяющие эти аппараты медные шины.
В приборном блоке 1, расположенном со стороны продольного коридора, размещены следующие аппараты (рис.4, 5):
в верхнем ряду:
- счетчик электроэнергии для отопления поезда 813, зажимы разъединителей 076, 077, 075 для ввода электровоза в депо под низким напряжением (серии Е9), предохранитель 707 счетчика 813 и киловвольтметра напряжения контактной сети 114 (серии Б9), два реле боксования 067, 068;
- электропневматические контакторы:
701, 030, 032, 038, 042, 048, 057, 058 (серии Е5-Е7) и 046, 045, 047, 044, 048, 043, 042, 033, 032, 034, 038, 035, 037, 036 (серии Е9);

Рис.4 Расположение аппаратов в высоковольтной камере со стороны продольного коридора (левая сторона)
в среднем ряду:
- счетчик электроэнергии для тяги поезда 800, предохранитель 707 счетчика 813 (серии Е5-Е7). предохранитель 110 реле напряжения 112 (серии Е9), шунт амперметра 119, безиндуктивный шунт импульсного преобразователя (тиристорного возбудителя) 117, делитель напряжений 113, зажимы разъединителей 076, 077, 075 для ввода электровоза в депо под низким напряжением (серии Е5 - Е7), реле перегрузки 088 возбуждения электродинамического тормоза, линейные контакторы 059, 0601 (или 0292), 040, 041 (серии Е5-Е7), линейные контакторы 0601 (или 0292), 059, 701, 057, 040, 041, 058, 030 (серии Е9). предохранитель ПО реле напряжения 112 (серии Е5 - Е7), предохранитель 011 защитного конденсатора 010 (серии Е5 - Е7), добавочные резисторы 111 к реле напряжения 112 и добавочные резисторы 069, 070 к реле боксования; в нижнем ряду:
- дифференциальное реле силовой цепи 015, переключатель «Ход - Тормоз» 072, измерительные транедукторы 105, 106, 107, 108, реле перегрузки 025, 026, 027, 028, нож обогрева машинного отделения 2261, установленный при нормальной эксплуатации (НЭ) в нижних зажимах (электровоза серии Е5-Е7), реверсор 075, переключатель «Ход - Тормоз» 071.
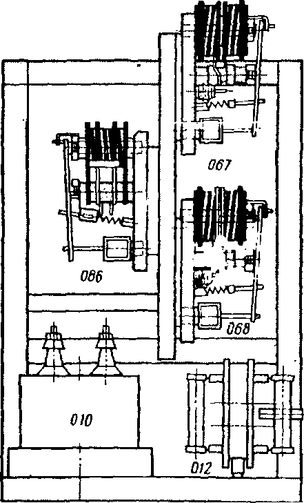
Внутри высоковольтной камеры в приборном блоке 1 со стороны кабины машиниста расположены (рис.6):
- дифференциальное реле 086 двигателей мотор-вентиляторов (МБ) пускотормозных резисторов, защитный конденсатор 010, разрядный резистор 012 конденсатора 010.
Со стороны пневматической панели на торцовой стороне блока 1 находятся (рис. 7):
- дифференциальное реле 087 двигателей мотор-вентиляторов пускотормозных резисторов, реле перегрузки отопления поезда 700, штепсельные соединения ХВП -н ХВ18; зажимы разъединителя 7032 (7052 - электровозов серии Е9) - только в секции №2.
В середине высоковольтной камеры внизу установлено реле напряжения 112 (нарис.5 -=■ 7не показано).
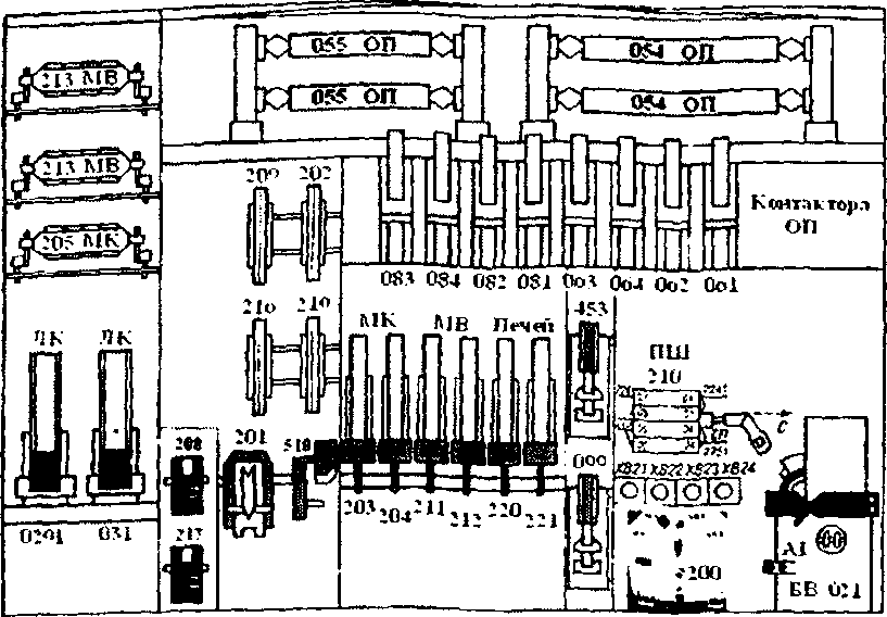
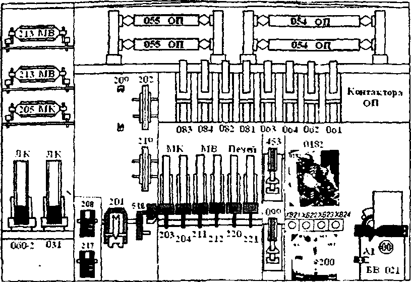
В приборном блоке 2, расположенном со стороны, противоположной продольному проходу, установлены следующие аппараты (рис. 8, 9): в верхней части:
■ резисторы мотор-компрессоров 205 и мотор-вентиляторов 213, резисторы 054, 055 ослабления возбуждения тяговых электродвигателей, предохранители:
- в секции №1 - 202, 209, 216, 219;
- в секции №2 - 202, 219 и свободные зажимы для постановки в аварийной ситуации предохранителя 209 вспомогательных машин;
электропневматические контакторы ослабления возбуждения тяговых электродвигателей 061, 062, 063, 064. 081, 082, 083, 084;

.5 Расположение аппаратов в высоковольтной камере со стороны продольного коридора (правая сторона)
в нижней части:
- линейные контакторы:
-в секции №1 -0291,0311;
- в секции №2 - 0602, 0312;
тепловые реле 205 и 217, дифференциальное реле 201, контактор 515 двигателя вспомогательного компрессора 1, электромагнитные контакторы вспомогательных машин 203, 204, 211, 212, 220 и 221, контактор 453 двигателя кондиционера, контактор 099 подключения тиристорного возбудителя, переключатели:
- переключатель вентиляторов 2101 в секции №1;
- переключатель 0182 «Авария БВ» в секции №2; отключатель мотор-вентиляторов 200, на корпусе которого установлены штепсельные соединения ХВ21 -=- ХВ24, быстродействующий выключатель 021.

. Рис.6 Расположение аппаратов внутри высоковольтной камеры со стороны кабины машиниста

Рис. 7 Расположение аппаратов внутри высоковольтной камеры со стороны пневматической панели
Внизу в средней части блока находится:
- рейка зажимов Х021 - в секции №1;
- рейка зажимов Х022 - в секции №2;
на которой крепятся провода силовых цепей вспомогательных машин.
На стенке машинного отделения, являющейся частью высоковольтной камеры, находятся приводы всасывающих жалюзей.

Рис.8 Расположение аппаратов внутри высоковольтной камеры со стороны противоположной проходному коридору секции №1

Рис. 9 Расположение аппаратов внутри высоковольтной камеры со стороны противоположной проходному коридору секции №2
Под кузовом электровоза расположены:
- аккумуляторные батареи, индуктивные шунты в специальных шкафах, розетки для ввода электровоза в депо от источника низкого напряжения.
Между секциями проходят:
- межсекционные кабели силовых цепей и соединительные рукава.
На крыше электровоза размещены:
- токоприемники 001, разъединители 003, заземлители 005, вилитовый разрядник 006, дроссель для подавления радиопомех 008, главные резервуары 902, антенна радиостанции.
Для прохода на крыше установлены мостики, рядом с которыми находятся люки песочниц. На крыше секции №1 электровоза расположен межсекционный разъединитель 0131.
1.4 Система вентиляции электровоза
|
|