На э. п. с. различают силовые цепи, высоковольтные цепи вспомогательных машин и приборов отопления, цепи управления, цепи сигнализации и освещения.
На э. п. с. постоянного тока к силовой цепи относят тяговые двигатели н все электрические аппараты, включенные в их цепь, с помощью которых осуществляют соединение двигателей с контактной сетью и рельсами, пуск и регулирование скорости локомотива, защиту от перегрузок, коротких замыканий, бок-сования, юза и перенапряжений (токоприемники, быстродействующие выключатели, реле, контакторы, пусковые резисторы и т. д), а также измерительные приборы. В высоковольтные цепи вспомогательных машин и приборов отопления входят электродвигатели для привода компрессоров, вентиляторов н генераторов управления, делителей напряжения, машинные преобразователи, печи отопления, калориферы, электрические аппараты, которые управляют электродвигателями и приборами отопления, аппараты защиты и измерительные приборы.
На э. п. с. переменного тока силовую цепь подразделяют на высоковольтную (первичную) и цепь тяговых двигателей. В высоковольтную цепь входят токоприемники, главный выключатель, обмотка высшего напряжения тягового трансформатора, высоковольтный переключатель
напряжения (на э. п. с переменного тока с регулированием напряжения на стороне высшего напряжения) и ряд аппаратов (трансформаторы тока, аппараты, соединяющие обмотку трансформатора с рельсами, переключатель рода тока на электровозах двойного питания, аппараты защиты от радиопомех, разрядники и др), находящихся под напряжением контактной сети В цепь тяговых двигателей входят обмотки низшего напряжения тягового трансформатора, преобразователи, аппараты для регулирования напряжения (на э. п с. переменного тока с регулированием напряжения на стороне низшего напряжения), реакторы, аппараты для изменения направления вращения якорей и регулирования возбуждения тяговых двигателей (на э. п с. переменного тока с двигателями пульсирующего тока), пусковые резисторы (на электровозах двойного питания), защитная аппаратура и ряд вспомогательных аппаратов. К высоковольтным цепям вспомогательных машин и приборов отопления на э п. с. переменного тока относят обмотки собственных нужд тягового трансформатора, электродвигатели для привода вспомогательных машин, блоки защиты преобразователей, отопительные приборы, аппаратуру управления и защиты
На э. п. с различают цепи управления силовыми аппаратами, вспомогательными машинами, приборами отопления, вспомогательными аппаратами, сигнализацией и освещением. Цепи управления силовыми цепями объединяют контроллеры машиниста, катушки электропневматических вентилей приводов групповых и индивидуальных контакторов, блок-контакты коммутирующей аппаратуры, промежуточные и защитные реле, блоки управления тиристорами и блоки для автоматического регулирования тормозного режима (на э. п. с. с плавным регулированием напряжения и плавным автоматическим регулированием электрического торможения) В цепи управления вспомогательными машинами, приборами отопления, в цепи сигнализации и освещения входят кнопочные выключатели, панели управления, источники питания (аккумуляторные батареи, генераторы управления, ста-
тические преобразователи напряжения), регуляторы давления, катушки электромагнитных контакторов, вентилей защиты, блок-контакты аппаратов управления и защиты вспомогательных цепей, приборы сигнализации и освещения.
Для электровозов и электропоездов постоянного тока построение силовых цепей определяется числом тяговых двигателей, соотношением номинального напряжения двигателя и напряжения контактной сети, способом регулирования скорости движения (контакторно-рео-статное или тиристорное), способом перехода с одного соединения двигателей на другое при реостатном пуске и регулировании скорости движения ступенями, видом электрического торможения (реостатное, рекуперативное, ре-куперативно-реостатное), системой возбуждения двигателей при электрическом торможении, способами защиты и обеспечения аварийных режимов работы. На э п с. переменного тока построение силовых цепей зависит от системы регулирования напряжения (на стороне высшего или низшего напряжения, ступенчатое, плавное межступенчатое или плавное бесконтактное), рода тяговых двигателей (пульсирующего тока, асинхронные трехфазные, вентильные), вида схемы выпрямления тока (на э п. с. с двигателями пульсирующего тока), компоновки преобразователей, наличия и вида электрического торможения, регулирования возбуждения в тяговом и тормозном режимах, способов защиты силовых цепей и обеспечения аварийных режимов работы электроподвижного состава постоянного и переменного тока
Силовые цепи при минимальном числе электрических аппаратов (особенно с дугогашением) и соединяющих их кабелей или шин должны обладать надежностью, обеспечивать безопасность для обслуживающего персонала и выполнять возложенные на них функции по пуску и регулированию скорости движения в тяговом и тормозном режимах (если электрическое торможение предусмотрено на э. п с), защите тяговых двигателей и аппаратов от перегрузок, короткого замыкания, перенапряжений и в других аварийных режимах, исключать возможность создания обход-
ных и вредных контуров, приводящих к возникновению недопустимых режимов. Кроме общих требований, к силовым цепям в зависимости от конструктивного исполнения электровозов и принятой системы управления предъявляют дополнительные требования, вытекающие из особенностей характера работы локомотивов. Например, у электровозов с сочлененными кузовами (ВЛ8, ВЛ10, ВЛ80, ВЛ80\ ВЛ82 и др.) оборудование обеих секций кузова в основном должно быть идентичным и иметь минимальное число силовых соединительных кабелей.
Построение цепей управления в основном зависит от способа управления (неавтоматического или автоматического), числа соединений тяговых двигателей, способа переключения их с одного соединения на другое, системы электрического торможения, системы управления (индивидуальная, групповая или индивидуально-групповая), конструкции привода групповых контакторов, системы защиты, рода э. п. с, вида системы управления (контакторно-реостатная или бесконтактная). Во всех случаях цепи управления стремятся выполнять более простыми с учетом следующих основных требований: управление э. п. с. должно быть простым, контроллер управления иметь возможно меньшее число рукояток, а их механические блокировки исключать ошибочную последовательность действий машиниста.
На двухсекционных электровозах исключают параллельную работу аккумуляторных батарей, так как при параллельном включении батарей с различной степенью заряда между ними возникает уравнительный ток. Батарея, заряд которой выше, будет разряжаться на батарею с меньшим зарядом, что может (при большом уравнительном токе) вызвать перегорание предохранителей.
Чтобы исключить возможность управления секциями или электровозами из двух кабин одновременно (это может привести к аварийным режимам), обеспечить охрану труда локомотивной бригады, аппараты управления, кнопочные выключатели, контроллеры машиниста электровоза нли электропоезда запи-
рают замками, к которым имеется один комплект ключей; кроме того, на электровоз или электропоезд выдается одна реверсивная рукоятка
Необходимо также обеспечить требуемую последовательность срабатывания отдельных аппаратов и исключить обходные «вредные» контуры, которые могут вызвать неправильное действие тяговых аппаратов, при наименьшем числе блокировок, особенно электрических.
Неисправность отдельных аппаратов не должна приводить к возникновению опасных режимов, например к включению двигателей при выключенном контроллере, самопроизвольному движению в другую сторону, тяговому режиму вместо тормозного, коротким замыканиям в силовой цепн и т. д. Возникновение таких режимов при неисправности отдельных аппаратов обычно предотвращается соответствующими блокировками. Также необходимо иметь блокировку для предотвращения возникновения юза при совместном действии электрического и пневматического тормозов, ограничивающую общую тормозную силу электровоза
Цепи управления всех моторных вагонов электропоездов и электровозов некоторых серий выполняют так, чтобы онн допускали работу по системе многих единиц. При работе в таком режиме процессы в цепях управления одного локомотива не должны оказывать влияния на работу цепей другого и вызывать в них нарушения правильной очередности действия аппаратов или образование «вредных» контуров между цепями управления локомотивов, работающих по системе многих единиц. Предусмотрена также возможность работы по системе многих единиц исправного локомотива и локомотива с частично отключенными двигателями.
В цепи управления электровозом необходимо иметь систему блокировок, обеспечивающих его работу при частично отключенных тяговых двигателях в тех случаях, когда требуется изменить порядок действия аппаратов силовой цепи.
При срабатывании аппаратов защиты и отключении тяговых двигателей допускается их восстановление, только ког-
да главная рукоятка контроллера машиниста находится на нулевой позиции. Перевод тормозной рукоятки контроллера с первой на нулевую позицию сопровождается подготовкой цепи управления к переходу на тяговый режим. При резком передвижении рукояток контроллера машиниста необходимо, чтобы аппараты силовой цепи переходили в положение, соответствующее конечной позиции, на которую поставлена рукоятка, и была бы исключена возможность возникновения коротких замыканий, чрезмерных бросков тока, разрывов силовой цепи и т. д. Необходимо также, чтобы цепи управления при обратном передвижении рукояток с высших позиций на низшие в тяговом режиме допускали уменьшение силы тягн, а с низших на высшие в тормозном — снижение скорости движения
На электровозах с неавтоматическим управлением переход с одной позиции на другую при тяговом и тормозном режимах машинист осуществляет по своему усмотрению, перемещая соответствующие рукоятки контроллера. Поэтому цепи управления нужно выполнять так, чтобы поворот барабанов или кулачковых валов аппаратов без дугогаше-ния (реверсоров, тормозных переключателей и др.) происходил при разомкнутой силовой цепи, а замыкание силовой цепи — только после поворота их барабанов в положение, соответствующее положению рукояток контроллера машиниста. Этн требования можно выполнить, если сблокировать механически главную рукоятку с реверсивной и тормозной, а кулачковые валы реверсоров и тормозных переключателей с линейными индивидуальными контакторами.
Механическая блокировка главной и реверсивной рукояток исключает возможность ошибочного переключения реверсора при замкнутой силовой цепи и позволяет перевести главную рукоятку на первую позицию только после перевода реверсивной в положение Вперед или Назад. Однако если бы в цепи управления не было электрической блокировки, то при неисправности привода реверсора его вал мог бы не повернуться из одного положения в другое и вызвать движение электровоза в обратном на-
правлении. Прн замедленном действии привода реверсора поворот его вала происходил бы при замкнутой силовой цепи. Электрические блокировки исключают такой поворот.
Для обеспечения выбранной последовательности срабатывания аппаратов при тяговом или тормозном режиме в цепях с неавтоматической системой управления также предусматривают блокировки первой позиции, которые исключают замыкание силовой цепи, если машинист кратковременно (на 1 —1,5 с) не задержит главную рукоятку на 1-й позиции. При наличии этих блокировок и быстром переводе главной рукоятки, минуя 1-ю позицию, силовая цепь на высших позициях не будет собираться, что исключит толчки тока в ией.
При индивидуально-групповой системе управления групповые переключатели обычно имеют два или три фиксированных положения. Электропневматический привод этих переключателей автоматически возвращается в исходное положение, если прекратится питание катушек его вентилей. Обычно этого достигают, применяя в приводе один вентиль выключающего типа. Требуемую последовательность переключений контакторов обеспечивает развертка шайб кулачкового вала. В цепи управления при этом необходимо сравнительно небольшое число блок-контактов для обеспечения правильной последовательности действия группового переключателя и индивидуальных контакторов, с помощью которых осуществляют реостатный пуск.
При групповых системах управления объединяют в одном аппарате — многопозиционном главном контроллере — контакторы для переключения двигателей с одного соединения на другое, линейные и реостатные контакторы. В этом случае в цепях управления применяют различные простейшие следящие системы
На электропоездах с автоматической системой управления допускается установка рукоятки контроллера в любое положение при любой скорости движения поезда; при этом должны происходить пуск и торможение с колебаниями тока в установленных пределах, поворот вала группового аппарата на соот-
ветствующую позицию. В автоматических системах управления обычно не предусматривают обратные переходы. В этом случае цепи управления выполняют так, чтобы при обратном движении рукоятки контроллера не происходило изменений до нулевой позиции, на которой силовая цепь размыкается.
Рассмотренные требования к построению схем цепей управления выполняются иа отечественном и зарубежном э. п. с. В связи с резким увеличением скоростей движения поездов неавтоматическую систему управления стали дополнять устройствами для автоматического поддержания скорости на заданном уровне независимо от внешних воздействий. При этом если фактическая скорость не соответствует заданной, автоматически осуществляется разгон или замедление поезда с учетом ограничения силы тяги по условиям сцепления колес с рельсами и теплового режима работы электрооборудования.
Построение цепей управления вспомогательными машинами в основном зависит от принятой системы вспомогательных машин и их конструкции.
Схемы электрических цепей в зависимости от основного назначения подразделяют на структурные, функциональные, принципиальные, соединений и др.
Наиболее важными для понимания работы э п. с. являются принципиальные схемы Они позволяют получить ясное представление о том, по каким цепям и через какие элементы оборудования электроэнергия поступает к тяговым двигателям, вспомогательным машинам, приводам аппаратов и другим потребителям, установленным на локомотиве. На этих схемах изображают только основные элементы оборудования. Второстепенные же элементы (например, переходные зажимы, промежуточные провода), при наличии которых трудно проследить путь тока, на них не изображают Для того чтобы принципиальная схема получилась более наглядной, различные машины, приборы и аппараты располагают иа ней в том порядке, в каком они соединены, без учета действительного размещения на электровозе и их механической связи друг с другом. Все соединительные провода изображают по возможности прямыми линиями кратчайшей длины
По структурной схеме определяют основные функциональные части изделия, их назначение и взаимосвязи. Эти схемы разрабатывают при проектировании, например, э. п. с , узла, аппарата, на стадиях, предшествующих разработке схем других видов, и пользуются ими для общего ознакомления
Функциональная схема служит для разъ-

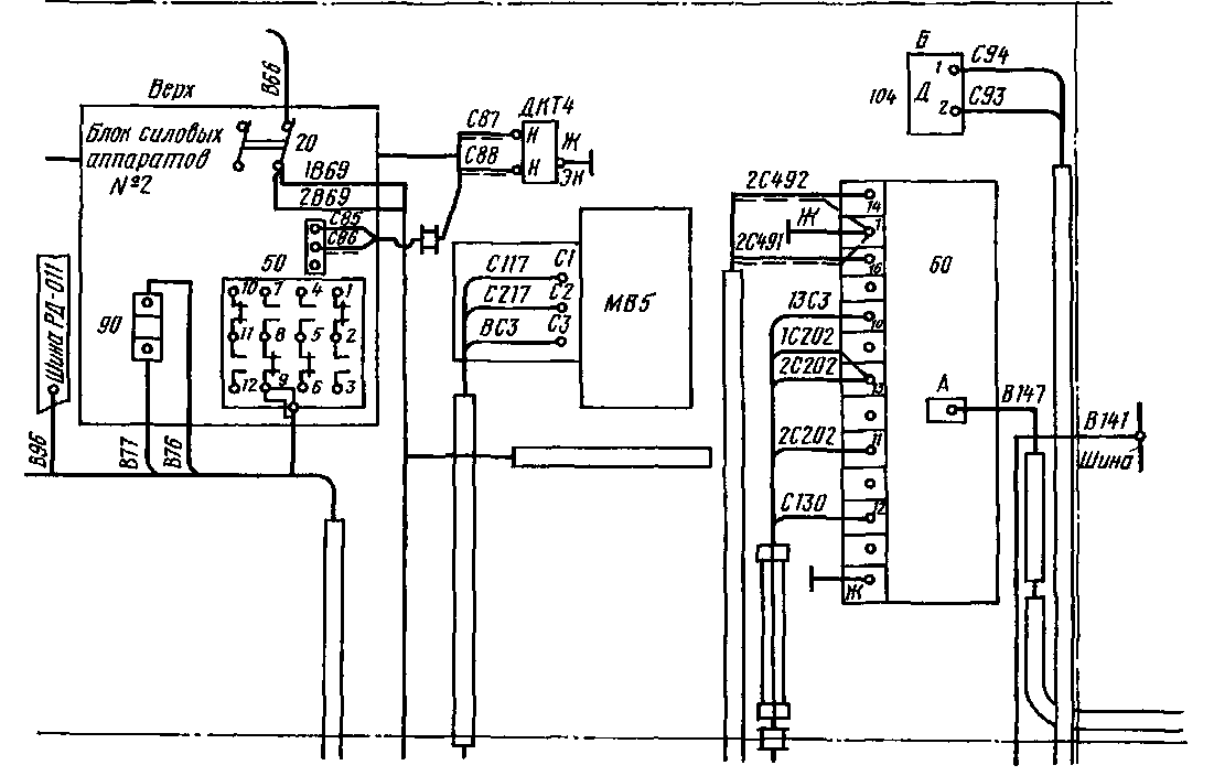
Рис. 231. Схема соединений проводов и шин блока силовых аппаратов № 2 первой секции
электровоза ВЛ80Р
яснения определенных процессов, протекающих в отдельных цепях установки или в установке в целом Функциональными схемами пользуются для изучения принципов работы установки, аппарата и др.
В схеме соединений показывают соединения всех составных частей, узлов, аппаратов, оборудования электровоза или вагона электропоезда На схемах соединений показывают либо внешние соединения между отдельными устройствами, непосредственно входящими в состав устройства,— схема внешних соединений, либо соединения между элементами внутри отдельных аппаратов или узлов— схема внутренних соединений.
На схеме внешних соединений изображают все устройства и элементы, входящие в состав узла (изделия), их входные и выходные разъемы, зажимы, платы и др , к которым присоединяют провода, жгуты и кабели внешнего монтажа, а также соединения между этими узлами и элементами Расположение графических обозначений устройств и элементов на схеме должно давать примерное представление об их действительном расположении на электровозе или вагоне
Аппараты, электродвигатели на схеме соединений изображают в виде прямоугольников (рис 231), а входные и выходные элементы показывают условными графическими обозначениями по ГОСТу. Если элементы, аппараты, электродвигатели имеют маркировку, ее повторяют и иа схеме соединений
На схеме внутренних соединений изображают полностью все элементы, входящие в состав узла (изделия), указывая задействованные и незадействованные части, номера проводов, например все контакты группового переключателя, контактора, реле и др Элементы показывают в виде условных графических обозначений, а устройства — в виде прямоугольников или внешними очертаниями Около условных графических обозначений дают обозначения, присвоенные им на принципиальной схеме; допускается также указывать номинальные значения основных параметров (сопротивление, емкость или тип элемента).
Провода, жгуты и кабелн на схемах показывают отдельными линиями Для упрощения начертания допускается сливать отдельные провода, идущие в одном направлении, в общую линию Номера проводов и жил кабелей проставляют около обоих их концов. Каждый элемент оборудования обозначают на схемах особым присвоенным ему условным графическим обозначением, которое выражает наиболее характерные особенности данного элемента
Все контакты блокировок и контакторов обычно изображают в положении, которое они занимают при нулевом положении главной рукоятки и позиции Вперед реверсивной рукоятки контроллера машиниста В соответствии с этим все блок-контакты и контакты аппаратов, производящие соединения проводов электрической цепи, подразделяют на размыкающие, т. е замкнутые при нормальном
положении аппарата (отсутствии тока или внешних сил), и замыкающие, т е разомкнутые при этом же положении аппарата
Отдельные элементы одного и того же аппарата могут быть расположены в разных частях электрической схемы, но для облегчения чтения схемы всем им придается одинаковое буквенное или цифровое обозначение Так, главные контакты быстродействующего выключателя в схемах электровозов отечественного производства обозначают буквами БВ. Это же обозначение придают катушке электропневматического привода (возврат) выключателя БВ, катушке удерживающего электромагнита и блок-контактам его независимо от того, в какую цепь они включены.
Прочитать электрическую схему электровоза или электропоезда — это значит проследить путь, по которому (через какие аппараты) ток поступает в тяговые двигатели, вспомогательные машины и др Для этого необходимо знать, какое положение занимают контакты аппаратов, переключающие ее цепи, так как в зависимости от состояния этих контактов (замкнуты они или разомкнуты) одни цепи находятся под током, а другие обесточены.
Обычно состояние, которое занимают контакты прн различных положениях аппаратов, указывают на развертках соответствующих аппаратов, прилагаемых к схеме. Последовательность замыкания отдельных контактов, выполняюших основные переключения в схеме, определяется разверткой контроллера машиниста и указывается в так называемой таблице замыкания и размыкания контакторов, которая также прилагается к схеме
Для облегчения чтения обычно на принципиальных схемах приводят разъяснения, например указания о полярности напряжения в контактной сети (на электровозах постоянного тока), при которой составлена схема обозначения проводов цепи управления и аппаратов. На схемах цепей управления электровозов ВЛ80С, ВЛ80Т, ВЛ80Р, ВЛ80", ВЛ60К провода, обозначенные буквой Э с цифрой (Э1, Э2 и т д), идут в межсекционные или в межэлектровозные соединения, а провода с буквой H и цифрой (Hl, Н2, НЗ и т д.) соединяют аппараты и приборы только внутри секции. На электровозе ВЛП нумерация всех цепей произведена по группам' 001—199 — силовые цепи, 501—699 — цепи управления тяговыми двигателями; 701—799 — цепи управления вспомогательными машинами, номера, кратные 100,— «земля» и т. д Зажимы аппаратов имеют сквозные цифровые номера Например, обозначение ПкД1/5 означает, что провод подсоединен к зажиму 5 первого переключателя тяговых двигателей
На электровозах ЧС4, ЧС4Т нумерация аппаратов и оборудования на схемах выполнена большими цифрами, проводов, шин и кабелей — малыми, контактов реверсоров, контакторов и реле — буквами и цифрами Нумерация произведена по группам, соответствующим определенным цепям Например, для аппаратов и оборудования силовых цепей выдепены номера от 001 до 199
|
|