Отопительная система вагонов состоит из электрических печей, предназначенных для нагрева воздуха внутренних помещений электропоезда, и электрокалориферов, предназначенных для нагрева наружного воздуха, поступающего в пассажирское помещение.

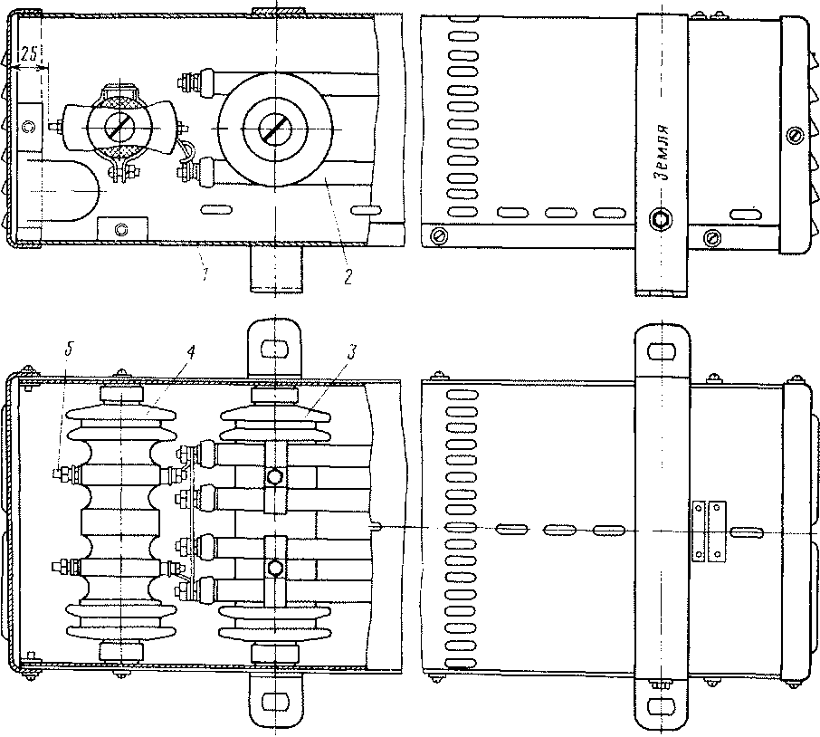
Рис. 183. Электропечь ПЭТ
Электрические печи. Для обогрева салонов применяют электрические печи типа ПЭТ-1 УЗ. Электропечи расположены в заземленных кожухах / (рис. 183) на полу под диванами и подключены на напряжение 628 В. Каждая печь имеет четыре трубчатых нагревательных элемента 2, смонтированных на изоляторах 3 и соединенных между собой последовательно. Выводные концы крепятся к шпилькам 5, пропущенным через изолятор 4. Все печи включены параллельно.
В головном вагоне установлено 14 печей общей мощностью 9,8 кВт, в моторном — 20 печей общей мощностью 14 кВт, в прицепном — 19 печей общей мощностью 13,3 кВт.
Включение и выключение печей происходит автоматически под контролем датчика-реле ТЖ-В. Температура в салоне поддерживается в пределах + 11-4- + 15 °С.
Технические данные печи ПЭТ-1 УЗ:
Номинальный ток 1,4 Л
Номинальное напряжение 750 В
Номинальная мощность 1000 Вт
.Мощность печи при U= 600 В 640 Вт
Максимальное напряжение 1000 В
Максимальный нагрев кожуха при (7= 825 В 130 °С
» » » " при U= 1000 В 180 °С
Испытательное напряжение 9500 В
Сопротивление изоляции в холодном состоянии 10 МОм
» » в горячем » 0,5 МОм
Омическое сопротивление 670—760 Ом
Электропечи должны нормально работать в следующих условиях эксплуатации:
Высота над уровнем моря до 1000 м
Относительная влажность воздуха 98±2% Температура до -50 О
Максимальный срок службы печей 3000 ч. Масса печи составляет 8 кг.
Отопление туалетной осуществляется двумя печами ПЭТ-1УЗ. Кроме того, предусмотрен обогрев бака с водой. Обогреватель бака состоит из шести электронагревательных элементов ТЭН-78А, соединенных в три группы по два элемента последовательно, включенных на напряжение 220 В. Общая мощность электронагревательных элементов 1,2 кВт.
При отстое поезда, если температура наружного воздуха ниже 0 °С.и в баке имеется вода, обогреватель бака и одну из электропечей туалетной необходимо подключить к внешнему источнику питания напряжением 220 В.
Электрокалорифер собран из электронагревательных элементов ТЭН-78А, соединенных в 19 групп по пять элементов последовательно в каждой, включенных на напряжение 628 В. Общая мощность калорифера 24,7 кВт.
Электрокалорифер находится в потолочном канале вагона и разделен на две ступени, расположенные на концах канала.
|
|