При полных коротких замыканиях в цепи тяговых двигателей или вспомогательных машин ток электровоза быстро увеличивается до величины, при которой автоматически отключается БВ. Когда замыкание на «землю» происходит через какое-либо сопротивление или при этом в цепи остается часть включенных тяговых двигателей, ток неполного короткого замыкания может не достигнуть величины, на которую отрегулирован БВ. В таком случае этот ток опасен для целости электрического оборудования, находящегося под его воздействием. Чтобы защитить оборудование от неполных коротких замыканий, в силовых цепях тяговых двигателей, вспомогательных машин и отопления имеются дифференциальные реле.
Эти реле имеют две одинаковые токовые катушки / и 3 (рис. 164), помещенные на общий магнитопровод 2. Катушка 1 включена между токоприемником и машинами, катушка 3 — меж-

Рис. 164. Схема включения дифференциального реле
Ду машинами и «землей». При прохождении тока через катушки их магнитные потоки направлены навстречу друг другу и поэтому обычно якорь 4 не притягивается к магнитопроводу.
Если же на участке силовой цепи между катушками реле произойдет короткое замыкание на «землю» (изображено на рисунке пунктиром), то ток в катушке / возрастет, а в катушке 3 уменьшится. При этом в магнитопроводе возникает магнитный поток, равный разности потоков катушек 1 и 3, якорь притянется к магнитопроводу и разомкнет контакты 5, включенные в цепь удерживающей катушки БВ, и БВ отключится.
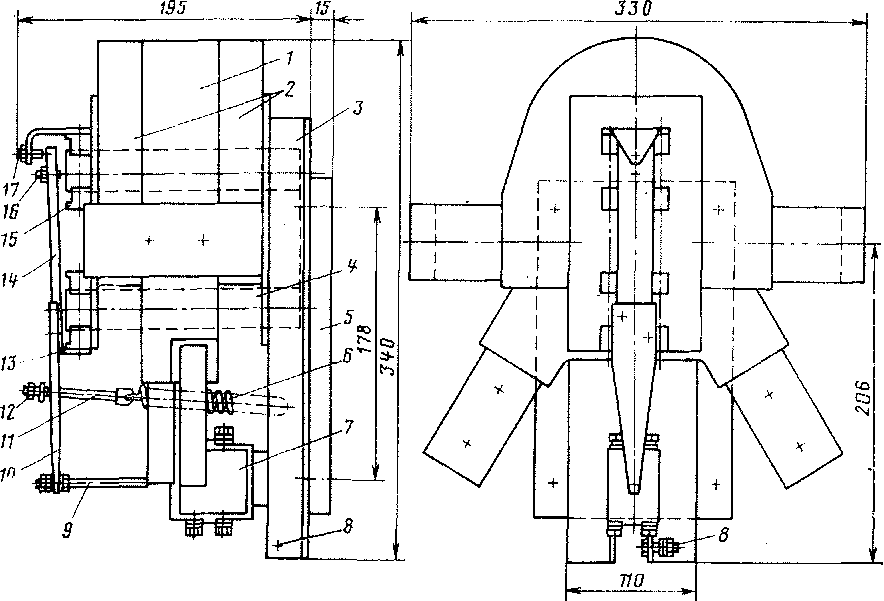
В силовой цепи тяговых двигателей установлено дифференциальное реле 15СВ -(рис. 165), состоящее из магнитопровода 4, набранного из листов электротехнической стали, отштампованных в виде буквы П, якоря 14, изготовленного из листов электротехнической стали, двух токовых катушек / и 2 и блокировочных контактов, помещенных в корпус 7.
Магнитопровод (ярмо) прикреплен к стальным угольникам 3, а последние — к фибровой плите 5. Двухвитковая катушка / выполнена из медной шины сечением 45X20 мм2. Катушка 2 изготовлена из двух параллельно включенных полукатушек, навитых из медной шины сечением 45ХЮ мм2. Снаружи и между витками катушки залиты эпоксидной смолой, они удерживаются на ярме держателями 15.

Рис. 165. Дифференциальное реле 15СВ

Рис. 166. Дифференциальное реле 17СВ:
/, 2—катушки; 3 —угольники; 4 — магнитопровод; 5 —плита; 6— пружина; 7 —корпус блок-контактов; 8, 11, 16, 17 — болты; 9 — тяга; 10 — планка; 12 — гайка; ІЗ — прокладка 14 — якорь; 15 — держатель
К якорю 14 винтами прикреплена планка 10, которая опирается на прокладку 13, служащую осью вращения якоря. На планку с помощью болта 11 воздействует пружина 6. Планка 10 тягой 9 соединена с блокировочными контактами.
Для настройки реле служат латунные регулировочные болты 16 и 17 и гайки 12 болта 7/. Болтом 17 регулируется воздушный зазор между якорем 14 и магнитопроводом (ярмом) 4 в оттянутом положении, болтом 16 — в притянутом положении якоря, гайкой 12 — натяжение пружины 6. Для заземления магнитопровода реле служит болт 8, через который части реле, не несущие тока, соединяются с металлической конструкцией кузова электровоза.
Одна из катушек дифференциального реле 15СВ включена между БВ и цепью тяговых двигателей, другая — между цепью тяговых двигателей и «землей». Реле срабатывает (якорь 14 притягивается к ярму 4) при разнице токов в катушках 1 и 2 в 120 А. После размыкания силовой цепи БВ и исчезновения тока в катушках дифференциального реле якорь пружиной 6 оттягивается от ярма и вновь замыкает блок-контакты.
Дифференциальное реле выполнено на номинальное напряжение 3000 В и ток 1600 А. Блок-контакты (два подвижных и два непод-
вижных) рассчитаны на номинальное Напряжение 48 В й ток 6 А Вес реле равен 19,35 кг.
В силовой цепи вспомогательных машин и отопления электро воза установлено дифференциальное реле 17СВ (рис. 166).
Так же как и у реле 15СВ, магнитопровод 4, состоящий из листов электротехнической стали, укреплен между угольниками 3 латунными болтами. Каждая из катушек / и 2 выполнена из двух полукатушек, намотанных из шинной меди сечением 3X9 мм2. Каждая из полукатушек имеет по 20 витков. Снаружи они покрыты эпоксидной смолой.
Одна из катушек дифференциального реле 17СВ включена между БВ и цепью электродвигателей вспомогательных машин, другая — между цепью вспомогательных машин и «землей».
Реле срабатывает (якорь 14 притягивается к магнитопроводу 4) при разнице тока в его катушках 5 А.
Дифференциальное реле выполнено на номинальное напряжение 3000 В и ток 50 А. Блок-контакты реле, помещенные в корпусе, изготовлены на номинальное напряжение 48 В и ток 6 А. У реле имеется два подвижных и два неподвижных блок-контакта. Реле весит 10,34 кг.
|
|