На пультах управления электровозом размещены указатели позиций ПС. Связь между положением ПС и стрелкой указателя позиций осуществляют сельсины.
Сельсин представляет собой небольшую асинхронную машину, к обмотке статора которой подводится переменный ток от вторичной обмотки понижающего трансформатора стабилизатора напряжения.
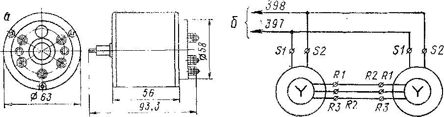
Обмотки роторов сельсинов трехфазные, соединены звездой. Номинальное напряжение возбуждения 55 В, частота 50 Гц. Сельсины потребляют мощность 15 Вт при номинальном напряжении.

Рис. 225. Сельсин-датчик У50 (а) и схема включения сельсинов (б):
31, б2 — зажимы статорной обмотки; Ш, н2, из — зажимы роторной обмотки
Сельсин-датчик У50 (рис. 225, а) установлен на переключателе ступеней, и ротор соединен с валом искателя ПС так, что при его повороте соответственно поворачивается и ротор сельсина-датчика. Сельсины-приемники Р50 находятся в пультах управления электровозом. Обмотка статора сельсина-приемника получает питание от того же трансформатора, а обмотка ротора соединена тремя проводами с ротором сельсина-датчика (рис. 225, б).
Принцип действия сельсинов заключается в следующем: при прохождении переменного тока в обмотках статора возникает переменный магнитный поток, который находит э. д. с. в обмотках обоих роторов. Эти э. д. с. взаимно уравновешиваются, поэтому ток между роторами сельсинов не протекает. Если ротор одного из сельсинов, например, сельсина-датчика, внешней силой повернуть на какой-то угол, э. д. с, наводимая в обмотках этого ротора, уже не будет уравновешиваться э. д. с. в роторе другого сельсина.
В результате нарушения баланса э. д. с. через роторы потечет ток. Ток ротора и магнитный поток статора сельсина-приемника создадут вращающий момент и ротор начнет поворачиваться. Вращение его будет продолжаться до тех пор, пока он не повернется на такой же угол, на какой повернулся и ротор датчика. Только в этом случае э. д. с. снова будут уравновешены, и ротор сельсина-приемника, на котором укреплена стрелка, остановится. Таким образом, ротор сельсина-приемника будет точно повторять движение ротора сельсина-датчика, а стрелка указывать номер позиции переключателя ступеней.
На электровозе в качестве сельсина-датчика применен электродвигатель переменного тока ТРОО открытого исполнения, а в качестве сельсина-приемника — электродвигатель закрытого исполнения.
Сельсин-приемник Р50 является бесконтактным прибором и обеспечивает точный прием вращающего движения.
Ротор сельсина-приемника состоит из двух полюсов, отштампованных из электротехнической стали. Обмотки возбуждения помещены на подшипниковых щитах. Специальная конструкция подшипников позволяет иметь осевые перемещения ротора, что уменьшает пассивные моменты трения и повышает точность работы приемника. Изоляция обмоток класса А. Корпус статора и вал выполнены из нержавеющей стали. Подшипники скольжения выполнены из бронзы. Масса сельсина-приемника 0,7 кг, сельсина-датчика — 2,5 кг.
|
|